Cyber Watch
Continuous monitoring of CVEs, attack surface, leaked credentials, and threat intel




Continuously identifies and assesses an organization’s IT assets to determine their security posture and potential attack vectors.
Detects and reports corporate account data that has leaked online, helping secure compromised credentials.
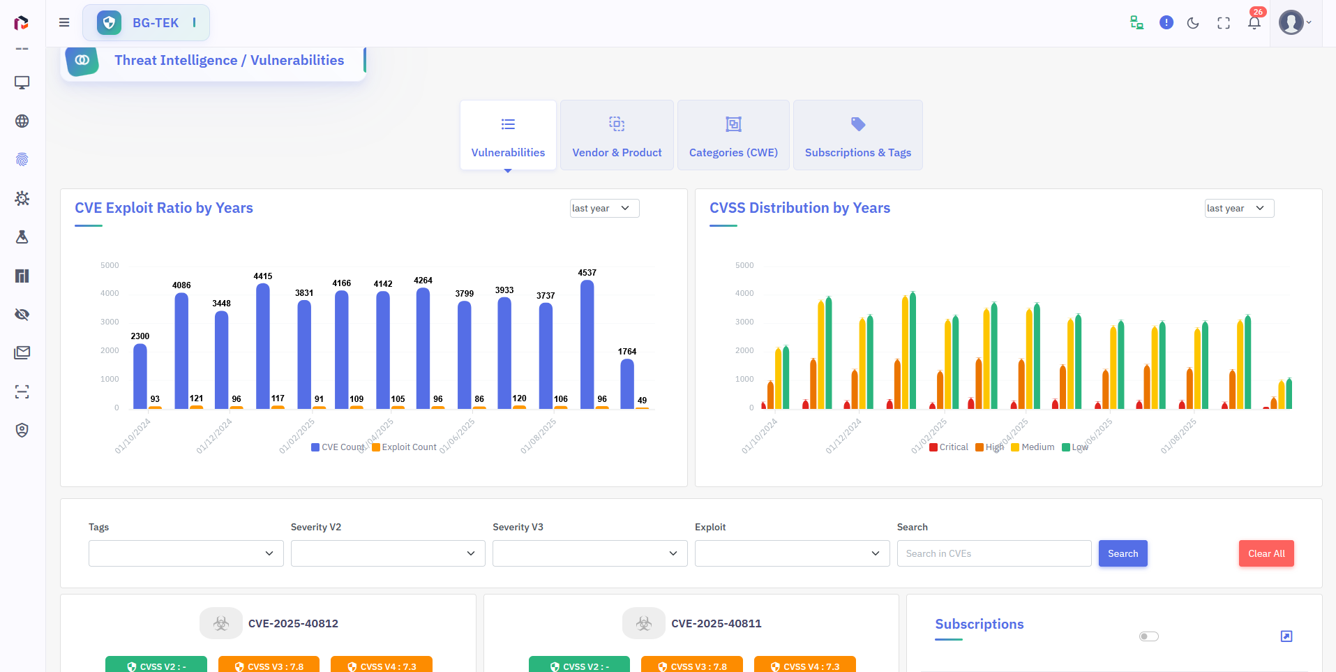
Tracks current CVE vulnerabilities and passively identifies affected systems within your network.
Provides the latest updates on cybersecurity threats, incidents, and trends to keep you informed..
Basic Reporting
Consolidates cyber-watch findings into clear, exportable reports that include incident summaries, affected assets, severity ratings, indicators of compromise (IOCs), and recommended mitigations. Reports are available as PDF/HTML/XLS and can be pulled via API for SOC workflows.
Notification
Sends immediate alerts for high-risk intelligence (e.g., active exploits, public disclosures, targeted campaigns) through email, webhooks, and collaboration platforms. Notification rules and recipient groups can be tailored by asset, risk level, or playbook.
Scheduling Scanning
Orchestrates recurring intelligence collection and verification tasks on a scheduled basis (hourly/daily/weekly/custom). Schedules respect maintenance windows and include execution metadata and history for audit and investigations.
Report Compare
Compares intelligence snapshots and alert runs to highlight emerging threats, resolved incidents, and regressions. Differences can be filtered by IOC type, CVE, affected asset groups, and time window—helpful for incident post-mortems and trend analysis.
Cyber Intelligence
Aggregates and enriches threat intelligence from multiple sources (open feeds, commercial feeds, dark web, paste sites, malware feeds) to produce prioritized, contextual alerts. Enrichment includes IP/domain reputation, passive DNS, ASN mapping, and confidence scoring.
Attack Surface Management
Continuously monitors and inventories external and shadow assets (domains, subdomains, cloud services, exposed ports) to identify newly exposed or misconfigured resources. Integrates discovery with risk scoring and automated remediation suggestions.
Cyber News
Curates relevant cybersecurity news, advisories, and vendor bulletins tailored to your environment and subscribed assets. News items are correlated with internal exposures and translated into actionable alerts or recommended mitigations.
Automatic IP Discovering
Automatically discovers public-facing IPs and associated services for monitored domains and cloud ranges using active and passive techniques. Newly discovered IPs are fingerprinted, risk-scored, and added to the attack surface inventory for continuous monitoring.
Source-based CVE Extraction
Extracts CVE and vulnerability indicators directly from primary sources (vendor advisories, mailing lists, security blogs, GitHub commits) using source-aware parsers. Matches extracted CVEs to your inventory to produce prioritized, source-traceable alerts.